.NETアプリケーション・パフォーマンス・モニタリング
AppDynamicsのプラットフォームなら、Azure上のオンプレミス環境で実行している .NETアプリケーション監視し、リアルタイムでパフォーマンスへの可視性を提供し、コードのボトルネックの根本原因をわずか数秒で見つけることができます。
すべてのCLR依存性を可視化
CLRとインタラクションがあるすべてのアプリケーションコンポーネントで自動検出およびマッピングを行い、アプリケーションのパフォーマンスに関するハイレベルの完全なビューを提供します。
Windows Azureでの.NETモニタリング
.NET アプリケーションとそのパフォーマンスをWindows Azureで監視します。Azureの3つの役割(Web、Worker、CustomVMなど)を通じてエージェントを展開し、Azure SQL、Azure ServiceBusなどの .NET Azureサービスに対する可視性を高めます
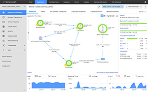
マシンのスナップショット
AppDynamicsは、サーバの状態をキャプチャするためにある特定の時にマシンのスナップショットを生成します。マシンのスナップショットは、IISアプリケーションのアクティビティやそれに関連するトランザクションのスナップショットなど、マシン上で実行されているプロセスを表示します。
イベントログの可視性
- 非同期ビジネストランザクションのパフォーマンスへの高度なサポート
- 非同期プログラミングパターンを出口点として、そしてバックエンドコールを検出しモニターします
- Azure Service Busを設定不要でサポート
- 表示機能を強化し、非同期トランザクションを流れ出るように表示
ランタイムの再計装
AppDynamicsによって、計装の変更後にアプリケーションの再起動をする必要がなく、あなたのビジネスに合わせて .Netエージェントを変更、再計装できるようになります。
サポート環境
サポートされている環境の完全なリストを見るには、ここをクリックしてください。
製品
単一のプラットフォーム、統合されたモニタリング、DevOps コラボレーション、そしてアプリケーション解析まで
アプリケーション
パフォーマンス管理
パフォーマンスの問題を特定し解決するために、複雑なアプリケーションを監視して管理します。
モバイル・リアルユーザ
モニタリング
リアルタイムでモバイルユーザーやアプリのパフォーマンスを管理してユーザとの関係を強化します。
ブラウザ・リアルユーザ
モニタリング
ユーザごとの詳細なパフォーマンス分析により素晴らしいウェブ・ユーザ・エクスペリエンスを提供します。
データベース モニタリング
異種混合のデータベースの状態と、アプリケーションのパフォーマンスに与える影響を可視化します。
サーバ モニタリング
アプリケーションのパフォーマンスを最適化するためにサーバとOSを監視します。
合成モニタリング
合成されたユーザのアクションを用いたシミュレーションを行い、ウェブサイトにおけるユーザ体験を能動的に管理します。
アプリケーション分析
より多くのビジネスを生み出すために、エンドユーザ、運用の状態、売上などのデータを多角的に解析します。
AppDynamics
プラットフォーム
AppDynamicsが提唱するアプリケーション・インテリジェンスが、貴社の事業に対してどのように貢献できるのか、ご確認ください。