Python アプリケーション・パフォーマンス・モニタリング
AppDynamicsのPython アプリケーション・パフォーマンス管理ソリューションのオフィシャルリリースを発表することができ、大変嬉しく思っております。
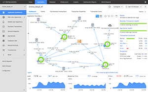
AppDynamicsを利用することで、リアルタイムでPython アプリケーションを監視し、コールスタックにドリルダウンを行い、分散された環境に渡って横たわるトランザクションに関連付けてパフォーマンスのボトルネックを診断します。しかも、実行中の実運用、または開発環境で行うことが可能です。
Pythonのアプリケーション環境やそのすべての依存関係へのエンドツーエンドな可視性を手に入れましょう
- アプリケーショントポロジーと相互依存関係を自動的に検出し、実運用でのアプリケーションの作動に基づく重要なビジネストランザクションの関係付けを行い追跡
- アプリケーションとインフラストラクチャのノードの正常性だけではない、エンドツーエンドのビジネストランザクションのパフォーマンスの視覚化と優先順位付け
数分内で、コードレベルでのアプリケーションを最小のオーバーヘッドでモニタ
- 自動化コード実装を活用して、詳細なコールのグラフでアプリケーションを数分で綿密に監視
- トランザクションのスナップショットからドリルダウンを行い、アプリケーション・コード内のホットスポットや遅延メソッドを簡単に見つけ出します。
リアルタイムでエラーや例外を検出し、アプリケーションのダウンタイムを最小にします。
- アプリケーション・コンポーネントから投げられるエラーや例外をリアルタイムで検出します。
- 予約実行の自動化により、ポリシーに基づいたアクションでエラーを修正し、予防的に例外に対処します。
Python アプリケーションと関連する異種混合のデータベースのパフォーマンスを管理
- データベースのパフォーマンスが、あなたのアプリケーション全体にどのような影響を与えているのか視覚的に理解
- データベースへインストール不要、またはデータベースでの展開が不要な独自のモニタリング技術の活用
世界のすべてのエンドユーザのウェブエクスペリエンスを理解できます。
- 単一の画面で、アプリケーションのパフォーマンスに関連する世界中のモバイルおよびウェブユーザエクスペリエンスを視覚的にモニタすることができます。
- エンドユーザに影響を与えるPython アプリケーションの問題のコードの行を、正確且つ即座に特定します。
Python アプリケーションのパフォーマンスを、ベースとなるサーバインフラストラクチャと関係付けます。
- インフラストラクチャのリソース消費を、アプリケーション・パフォーマンスとエンドユーザエクスペリエンスという観点から理解します。
- パフォーマンスの質が低下した時に、自動的にビジネストランザクションに関するインフラストラクチャのスナップショットをキャプチャ
製品
単一のプラットフォーム、統合されたモニタリング、DevOps コラボレーション、そしてアプリケーション解析まで
アプリケーション
パフォーマンス管理
パフォーマンスの問題を特定し解決するために、複雑なアプリケーションを監視して管理します。
モバイル・リアルユーザ
モニタリング
リアルタイムでモバイルユーザーやアプリのパフォーマンスを管理してユーザとの関係を強化します。
ブラウザ・リアルユーザ
モニタリング
ユーザごとの詳細なパフォーマンス分析により素晴らしいウェブ・ユーザ・エクスペリエンスを提供します。
データベース モニタリング
異種混合のデータベースの状態と、アプリケーションのパフォーマンスに与える影響を可視化します。
サーバ モニタリング
アプリケーションのパフォーマンスを最適化するためにサーバとOSを監視します。
合成モニタリング
合成されたユーザのアクションを用いたシミュレーションを行い、ウェブサイトにおけるユーザ体験を能動的に管理します。
アプリケーション分析
より多くのビジネスを生み出すために、エンドユーザ、運用の状態、売上などのデータを多角的に解析します。
AppDynamics
プラットフォーム
AppDynamicsが提唱するアプリケーション・インテリジェンスが、貴社の事業に対してどのように貢献できるのか、ご確認ください。